- 产品
- 产品解决方案
- 行业解决方案
- 案例
- 数据资产入表
- 赋能中心
- 伙伴
- 关于
分析ABI
全程“零”编码,高效实现主数据模型、主数据维护、主数据分发、主数据质量的全过程管理,为企业主数据管理落地给予有效支撑,实现各业务系统间的主数据共享,保障企业主数据的唯一性、准确性、一致性。
分析睿治
覆盖数据建模、采集、处理、集成、共享、交换、安全脱敏于一体,一站式解决数据开发所有的问题。
统一指标定义,实现“一变多变、一数多现”的数据管理效果,为企业给予强有力的数字化保障和驱动效应。
企业级多智能体平台,低门槛搭建智能体,灵活编排流程,融合 LLM 实现“问数”、“问知识”
面向企业级数据资产交易运营场景,助力企业实现数据资产的价值挖掘、升值和资产变现。
某服装生产企业是一家集研发、生产、加工、销售为一体,兼有服装制造、汽车安全气囊两个产业的企业集团。该企业陆续在20多年保持全国服装行业双百强,拥有“中国质量诚信企业”、“中国出口质量安全示范企业”、“全国就业先进企业”、“该省服务型制造示范企业”等多项殊荣,旗下多个品牌均是中国驰名商标。
该服装生产企业以建设规模化快反工业互联网工厂为目标,基于标识解析二级节点打造综合数字化解决方案,持续有助于纺织服装业共建工业互联网生态。利用5G、云计算、MEC边缘计算网络和大数据等技术,以管理信息化、生产自动化、物流智慧化为目标,以快速接单、快速打样、快速产线部署、快速转款、快速生产、快速出运、快速追溯为抓手,有助于智能制造与运营管理深度融合,建立规模化快反工业互联网工厂。
该集团在数据管理与数据应用中,主要存在以下几大痛点:
1、历史问题“处理难”
由于历史原因,集团很多历史系统建设不规范,没有统一的标准作为指导,升级改造又面临诸多困难,标准体系建设面临诸多阻碍,极大增加了标准规范实施落地的难度。
2、质量问题“辨别难”
集团数据问题类型复杂、数据质量不高,但仅凭人工判断难度大,制造企业数据人员本就匮乏,想要快速、精准地辨别并处理数据质量问题更是难上加难。
3、跨越领域“协同难”
数据管控和治理涉及工作内容很广,跨越多个部门,集团缺乏相关的流程,导致协调沟通困难、成本较高;同时在技术层面,集团也并未将元数据、数据标准、数据质量等领域打通,数据在集团不同部门难以实现有效流转,也就难以实现高效联动协同。
4、服务决策“应用难”
集团现有报表可以展示的信息量有限,展示方式单一,同时各区域信息独立展示,没有形成整体、全面的报表供集团层面分析、参考;现有报表数据分析的深度也不够,支撑有限;因此,也需要建立一套全面、高效、统一的数据分析和展示系统,满足企业对数据分析与展现的各种要求。
结合该服装生产企业数字化建设目标与实际情况,918·博天堂为其制定了建设整体框架,并以此为指导,召开功能建设,整体构建集团大数据管理与治理平台。
整体思路
本项目建设内容体现为 “1+2+3”工程的三个方面,即:建设1个门户、2个中心、3个标准。
(1)1个门户
构建全集团业务协同门户,为集团员工给予业务办理的信息化窗口,完成:
√全业务统一集中办理,实现业务协同
√订单及报表等业务专区,实现信息共享
√数据分析及业务知识等汇聚,辅助业务工作召开
√web端和移动端同步建设,提升办公效率
(2)2个中心
构建数据资源中心与决策支持中心:
√数据资源中心建设一方面给予大数据应用支撑服务能力,以数据支撑决策支持中心和业务协同系统;另一方面完成历史数据迁移及数据标准化处理,提升业务应用支撑数据的质量。
√决策支持中心建设顺利获得整合采集和填报数据,完成数据集中存储与统一管理,构建面向最终用户的大数据应用平台,为集团业务经营决策给予科研支撑。
(3)3个标准
缺乏标准或标准不统一,将导致管理混乱、互联互通不畅、信息共享程度低、信息资源开发利用滞后、安全存在隐患等后果,会严重影响集团信息化建设进程。因此,本项目建设着重于建设标准、技术标准和安全标准的设立。
功能建设
(1)系统架构
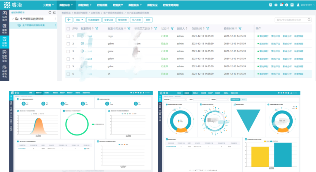
(2)报表应用
该项目为生产部给予全流程监管报表,并配合移动端、电视、大屏多种展现形式,在车间、园区、监控中心多个地点同时进行监控:(注:以下所有数据均已脱敏)
1、PC端:
2、移动端:
3、车间监控驾驶舱:
4、监控大屏:
(4)数据治理
数字化转型,治理先行,以用带治,以治促用——建立企业数据治理的“道、法、术、器”。
1、元数据管理:
2、数据标准管理:
3、数据质量管理:
(4)服务门户
依托数据共享交换技术和标准规范体系建设,建立起完善的包括数据采集、数据归集、数据共享请求提出、数据接口打通、数据交换监管和数据共享服务全生命周期流程的管理体系。在现有数据中心技术平台的基础之上,完成数据资源的来源拓宽、数据拓广,结合各部门的需求,按需共享数据资源。
该服装生产企业大数据管理平台的建设满足了集团各部门日常数据的采集与汇集,实现了集团生产、经营数据口径的统一、规范,同时还促进了各部门数据资源的整合与应用。
业务数字化:顺利获得规则数据,实现业务规则解耦,规则可配置;顺利获得观测数据,实现业务过程/归集自记录;持续推进业务对象数字化,丰富数据源。
运营数字化:由被动响应的“保姆式”开发模式,转变为基于统一平台和数据底座的“服务+自助”模式。
顺利获得918·博天堂,该集团成功搭建了完整的大数据管理与治理平台,实现了数据的有效使用和流转,极大提升了自身的数据分析和数据展现能力,也极大完善了数据管理能力,很好地支撑了该集团的数字化转型。